1
0
mirror of https://github.com/funkypenguin/geek-cookbook/ synced 2025-12-13 09:46:23 +00:00
Files
geek-cookbook/manuscript/recipes/swarmprom.md

15 KiB

Swarmprom

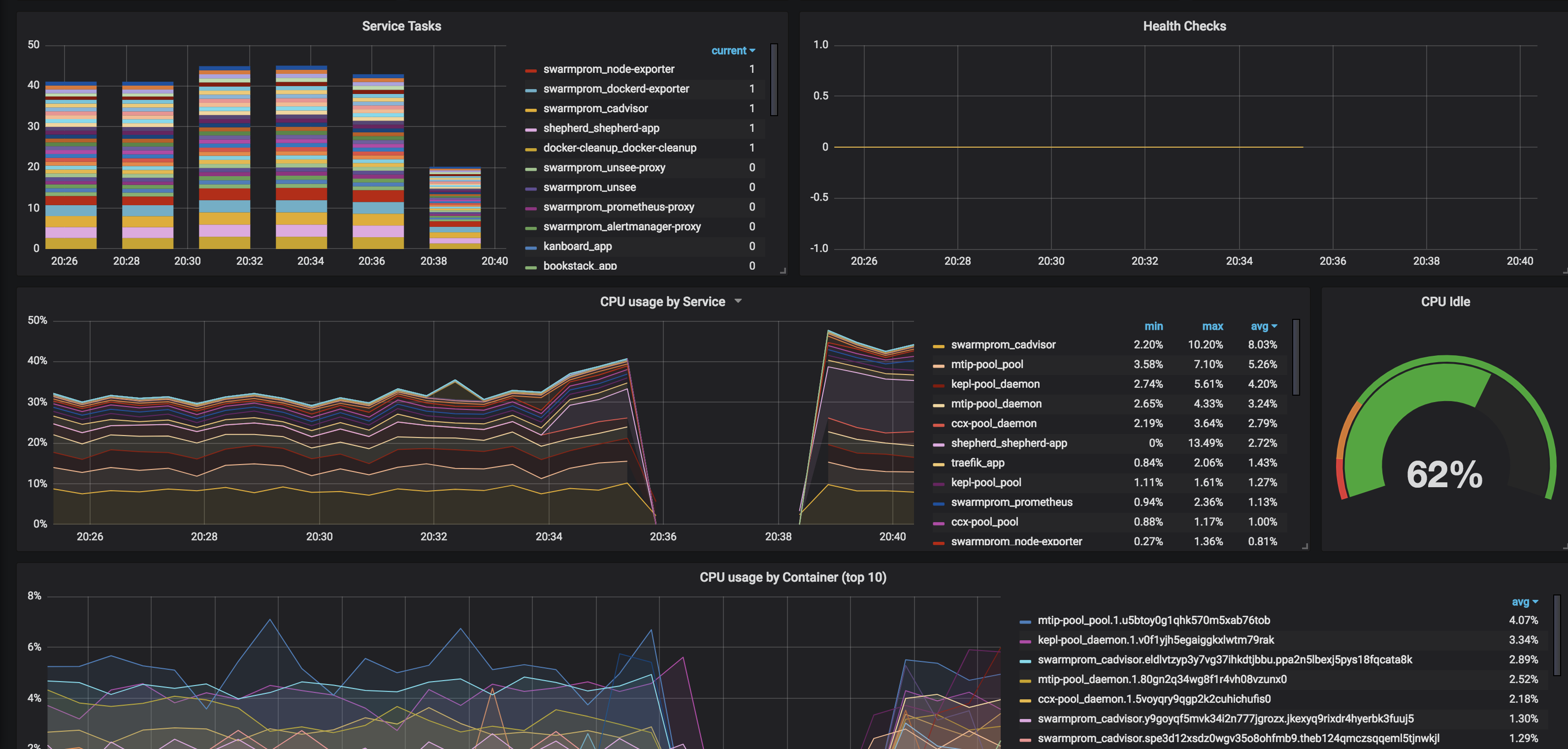
Swarmprom is a starter kit for Docker Swarm monitoring with Prometheus, Grafana, cAdvisor, Node Exporter, Alert Manager and Unsee. And it's damn sexy. See for yourself:

Swarmprom Screenshot

So what do all these components do?

  • Prometheus is an open-source systems monitoring and alerting toolkit originally built at SoundCloud.
  • Grafana is a tool to make data beautiful.
  • cAdvisor cAdvisor (Container Advisor) provides container users an understanding of the resource usage and performance characteristics of their running containers. It is a running daemon that collects, aggregates, processes, and exports information about running containers.
  • Node Exporter is a Prometheus exporter for hardware and OS metrics
  • Alert Manager Alertmanager handles alerts sent by client applications such as the Prometheus server. It takes care of deduplicating, grouping, and routing them to the correct receiver integrations such as email, Slack, etc.
  • Unsee is an alert dashboard for Alert Manager

How does this magic work?

I'd encourage you to spend some time reading https://github.com/stefanprodan/swarmprom. Stefan has included detailed explanations about which elements perform which functions, as well as how to customize your stack. (This is only a starting point, after all)

Ingredients

  1. Docker swarm cluster on 17.09.0 or newer (doesn't work with CentOS Atomic, unfortunately) with persistent shared storage
  2. Traefik configured per design
  3. DNS entry for the hostnames you intend to use, pointed to your keepalived IP

Preparation

This is basically a rehash of stefanprodan's instructions to match the way I've configured other recipes.

Setup oauth provider

Grafana includes decent login protections, but from what I can see, Prometheus, AlertManager, and Unsee do no authentication. In order to expose these publicly for your own consumption (my assumption for the rest of this recipe), you'll want to prepare to run oauth_proxy containers in front of each of the 4 web UIs in this recipe.

Setup metrics

Edit (or create, depending on your OS) /etc/docker/daemon.json, and add the following, to enable the experimental export of metrics to Prometheus:

{
  "metrics-addr" : "0.0.0.0:9323",
  "experimental" : true
}

Restart docker with systemctl restart docker

Setup and populate data locations

We'll need several files to bind-mount into our containers, so create directories for them and get the latest copies:

mkdir -p /var/data/swarmprom/dockerd-exporter/
cd /var/data/swarmprom/dockerd-exporter/
wget https://raw.githubusercontent.com/stefanprodan/swarmprom/master/dockerd-exporter/Caddyfile

mkdir -p /var/data/swarmprom/prometheus/rules/
cd /var/data/swarmprom/prometheus/rules/
wget https://raw.githubusercontent.com/stefanprodan/swarmprom/master/prometheus/rules/swarm_task.rules.yml
wget https://raw.githubusercontent.com/stefanprodan/swarmprom/master/prometheus/rules/swarm_node.rules.yml

# Directories for holding runtime data
mkdir /var/data/runtime/swarmprom/grafana/
mkdir /var/data/runtime/swarmprom/alertmanager/
mkdir /var/data/runtime/prometheus

chown nobody:nogroup /var/data/runtime/prometheus

Prepare Grafana

Grafana will make all the data we collect from our swarm beautiful.

Create /var/data/swarmprom/grafana.env, and populate with the following variables

OAUTH2_PROXY_CLIENT_ID=
OAUTH2_PROXY_CLIENT_SECRET=
OAUTH2_PROXY_COOKIE_SECRET=

# Disable basic auth (it conflicts with oauth_proxy)
GF_AUTH_BASIC_ENABLED=false

# Set this to the real-world URL to your grafana install (else you get screwy CSS thanks to oauth_proxy)
GF_SERVER_ROOT_URL=https://grafana.example.com
GF_SERVER_DOMAIN=grafana.example.com

# Set your default admin/pass here
GF_SECURITY_ADMIN_USER=admin
GF_SECURITY_ADMIN_PASSWORD=ilovemybatmanunderpants

Setup Docker Swarm

Create a docker swarm config file in docker-compose syntax (v3), based on the original swarmprom docker-compose.yml file

???+ note "This example is 274 lines long. Click here to collapse it for better readability"

!!! tip
        I share (_with my [sponsors](https://github.com/sponsors/funkypenguin)_) a private "_premix_" git repository, which includes necessary docker-compose and env files for all published recipes. This means that sponsors can launch any recipe with just a ```git pull``` and a ```docker stack deploy``` 👍

  ```
  version: "3.3"

  networks:
    net:
      driver: overlay
      attachable: true

  volumes:
      prometheus: {}
      grafana: {}
      alertmanager: {}

  configs:
    dockerd_config:
      file: /var/data/swarmprom/dockerd-exporter/Caddyfile
    node_rules:
      file: /var/data/swarmprom/prometheus/rules/swarm_node.rules.yml
    task_rules:
      file: /var/data/swarmprom/prometheus/rules/swarm_task.rules.yml

  services:
    dockerd-exporter:
      image: stefanprodan/caddy
      networks:
        - internal
      environment:
        - DOCKER_GWBRIDGE_IP=172.18.0.1
      configs:
        - source: dockerd_config
          target: /etc/caddy/Caddyfile
      deploy:
        mode: global
        resources:
          limits:
            memory: 128M
          reservations:
            memory: 64M

    cadvisor:
      image: google/cadvisor
      networks:
        - internal
      command: -logtostderr -docker_only
      volumes:
        - /var/run/docker.sock:/var/run/docker.sock:ro
        - /:/rootfs:ro
        - /var/run:/var/run
        - /sys:/sys:ro
        - /var/lib/docker/:/var/lib/docker:ro
      deploy:
        mode: global
        resources:
          limits:
            memory: 128M
          reservations:
            memory: 64M

    grafana:
      image: stefanprodan/swarmprom-grafana:5.3.4
      networks:
        - internal
      env_file: /var/data/config/swarmprom/grafana.env
      environment:
        - GF_USERS_ALLOW_SIGN_UP=false
        - GF_SMTP_ENABLED=${GF_SMTP_ENABLED:-false}
        - GF_SMTP_FROM_ADDRESS=${GF_SMTP_FROM_ADDRESS:-grafana@test.com}
        - GF_SMTP_FROM_NAME=${GF_SMTP_FROM_NAME:-Grafana}
        - GF_SMTP_HOST=${GF_SMTP_HOST:-smtp:25}
        - GF_SMTP_USER=${GF_SMTP_USER}
        - GF_SMTP_PASSWORD=${GF_SMTP_PASSWORD}
      volumes:
        - /var/data/runtime/swarmprom/grafana:/var/lib/grafana
      deploy:
        mode: replicated
        replicas: 1
        placement:
          constraints:
            - node.role == manager
        resources:
          limits:
            memory: 128M
          reservations:
            memory: 64M

    grafana-proxy:
      image: a5huynh/oauth2_proxy
      env_file : /var/data/config/swarmprom/grafana.env
      networks:
        - internal
        - traefik_public
      deploy:
        labels:
          - traefik.frontend.rule=Host:grafana.swarmprom.example.com
          - traefik.docker.network=traefik_public
          - traefik.port=4180
      volumes:
        - /var/data/config/swarmprom/authenticated-emails.txt:/authenticated-emails.txt
      command: |
        -cookie-secure=false
        -upstream=http://grafana:3000
        -redirect-url=https://grafana.swarmprom.example.com
        -http-address=http://0.0.0.0:4180
        -email-domain=example.com
        -provider=github
        -authenticated-emails-file=/authenticated-emails.txt

    alertmanager:
      image: stefanprodan/swarmprom-alertmanager:v0.14.0
      networks:
        - internal
      environment:
        - SLACK_URL=${SLACK_URL:-https://hooks.slack.com/services/TOKEN}
        - SLACK_CHANNEL=${SLACK_CHANNEL:-general}
        - SLACK_USER=${SLACK_USER:-alertmanager}
      command:
        - '--config.file=/etc/alertmanager/alertmanager.yml'
        - '--storage.path=/alertmanager'
      volumes:
        - /var/data/runtime/swarmprom/alertmanager:/alertmanager
      deploy:
        mode: replicated
        replicas: 1
        placement:
          constraints:
            - node.role == manager
        resources:
          limits:
            memory: 128M
          reservations:
            memory: 64M

    alertmanager-proxy:
      image: a5huynh/oauth2_proxy
      env_file : /var/data/config/swarmprom/alertmanager.env
      networks:
        - internal
        - traefik_public
      deploy:
        labels:
          - traefik.frontend.rule=Host:alertmanager.swarmprom.example.com
          - traefik.docker.network=traefik_public
          - traefik.port=4180
      volumes:
        - /var/data/config/swarmprom/authenticated-emails.txt:/authenticated-emails.txt
      command: |
        -cookie-secure=false
        -upstream=http://alertmanager:9093
        -redirect-url=https://alertmanager.swarmprom.example.com
        -http-address=http://0.0.0.0:4180
        -email-domain=example.com
        -provider=github
        -authenticated-emails-file=/authenticated-emails.txt

    unsee:
      image: cloudflare/unsee:v0.8.0
      networks:
        - internal
      environment:
        - "ALERTMANAGER_URIS=default:http://alertmanager:9093"
      deploy:
        mode: replicated
        replicas: 1

    unsee-proxy:
      image: a5huynh/oauth2_proxy
      env_file : /var/data/config/swarmprom/unsee.env
      networks:
        - internal
        - traefik_public
      deploy:
        labels:
          - traefik.frontend.rule=Host:unsee.swarmprom.example.com
          - traefik.docker.network=traefik_public
          - traefik.port=4180
      volumes:
        - /var/data/config/swarmprom/authenticated-emails.txt:/authenticated-emails.txt
      command: |
        -cookie-secure=false
        -upstream=http://unsee:8080
        -redirect-url=https://unsee.swarmprom.example.com
        -http-address=http://0.0.0.0:4180
        -email-domain=example.com
        -provider=github
        -authenticated-emails-file=/authenticated-emails.txt


    node-exporter:
      image: stefanprodan/swarmprom-node-exporter:v0.16.0
      networks:
        - internal
      environment:
        - NODE_ID={{.Node.ID}}
      volumes:
        - /proc:/host/proc:ro
        - /sys:/host/sys:ro
        - /:/rootfs:ro
        - /etc/hostname:/etc/nodename
      command:
        - '--path.sysfs=/host/sys'
        - '--path.procfs=/host/proc'
        - '--collector.textfile.directory=/etc/node-exporter/'
        - '--collector.filesystem.ignored-mount-points=^/(sys|proc|dev|host|etc)($$|/)'
        # no collectors are explicitely enabled here, because the defaults are just fine,
        # see https://github.com/prometheus/node_exporter
        # disable ipvs collector because it barfs the node-exporter logs full with errors on my centos 7 vm's
        - '--no-collector.ipvs'
      deploy:
        mode: global
        resources:
          limits:
            memory: 128M
          reservations:
            memory: 64M

    prometheus:
      image: stefanprodan/swarmprom-prometheus:v2.5.0
      networks:
        - internal
      command:
        - '--config.file=/etc/prometheus/prometheus.yml'
        - '--web.console.libraries=/etc/prometheus/console_libraries'
        - '--web.console.templates=/etc/prometheus/consoles'
        - '--storage.tsdb.path=/prometheus'
        - '--storage.tsdb.retention=24h'
      volumes:
        - /var/data/runtime/swarmprom/prometheus:/prometheus
      configs:
        - source: node_rules
          target: /etc/prometheus/swarm_node.rules.yml
        - source: task_rules
          target: /etc/prometheus/swarm_task.rules.yml
      deploy:
        mode: replicated
        replicas: 1
        placement:
          constraints:
            - node.role == manager
        resources:
          limits:
            memory: 2048M
          reservations:
            memory: 128M

    prometheus-proxy:
      image: a5huynh/oauth2_proxy
      env_file : /var/data/config/swarmprom/prometheus.env
      networks:
        - internal
        - traefik_public
      deploy:
        labels:
          - traefik.frontend.rule=Host:prometheus.swarmprom.example.com
          - traefik.docker.network=traefik_public
          - traefik.port=4180
      volumes:
        - /var/data/config/swarmprom/authenticated-emails.txt:/authenticated-emails.txt
      command: |
        -cookie-secure=false
        -upstream=http://prometheus:9090
        -redirect-url=https://prometheus.swarmprom.example.com
        -http-address=http://0.0.0.0:4180
        -email-domain=example.com
        -provider=github
        -authenticated-emails-file=/authenticated-emails.txt


  networks:
    traefik_public:
      external: true
    internal:
      driver: overlay
      ipam:
        config:
          - subnet: 172.16.29.0/24
  ```

!!! note
    Setup unique static subnets for every stack you deploy. This avoids IP/gateway conflicts which can otherwise occur when you're creating/removing stacks a lot. See [my list](/reference/networks/) here.

Serving

Launch Swarmprom stack

Launch the Swarm stack by running docker stack deploy swarmprom -c <path -to-docker-compose.yml>

Log into your new grafana instance, check out your beautiful graphs. Move onto drooling over Prometheus, AlertManager, and Unsee.

Chef's Notes 📓

  1. Pay close attention to the grafana.env config. If you encounter errors about basic auth failed, or failed CSS, it's likely due to misconfiguration of one of the grafana environment variables.