15 KiB
Swarmprom
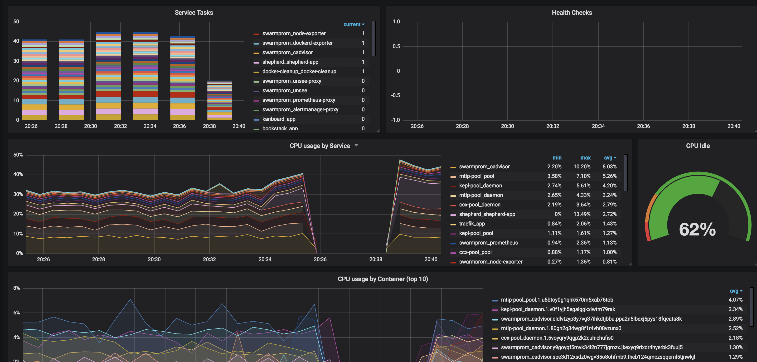
Swarmprom is a starter kit for Docker Swarm monitoring with Prometheus, Grafana, cAdvisor, Node Exporter, Alert Manager and Unsee. And it's damn sexy. See for yourself:
So what do all these components do?
- Prometheus is an open-source systems monitoring and alerting toolkit originally built at SoundCloud.
- Grafana is a tool to make data beautiful.
- cAdvisor cAdvisor (Container Advisor) provides container users an understanding of the resource usage and performance characteristics of their running containers. It is a running daemon that collects, aggregates, processes, and exports information about running containers.
- Node Exporter is a Prometheus exporter for hardware and OS metrics
- Alert Manager Alertmanager handles alerts sent by client applications such as the Prometheus server. It takes care of deduplicating, grouping, and routing them to the correct receiver integrations such as email, Slack, etc.
- Unsee is an alert dashboard for Alert Manager
How does this magic work?
I'd encourage you to spend some time reading https://github.com/stefanprodan/swarmprom. Stefan has included detailed explanations about which elements perform which functions, as well as how to customize your stack. (This is only a starting point, after all)
Ingredients
- Docker swarm cluster on 17.09.0 or newer (doesn't work with CentOS Atomic, unfortunately) with persistent shared storage
- Traefik configured per design
- DNS entry for the hostnames you intend to use, pointed to your keepalived IP
Preparation
This is basically a rehash of stefanprodan's instructions to match the way I've configured other recipes.
Setup oauth provider
Grafana includes decent login protections, but from what I can see, Prometheus, AlertManager, and Unsee do no authentication. In order to expose these publicly for your own consumption (my assumption for the rest of this recipe), you'll want to prepare to run oauth_proxy containers in front of each of the 4 web UIs in this recipe.
Setup metrics
Edit (or create, depending on your OS) /etc/docker/daemon.json, and add the following, to enable the experimental export of metrics to Prometheus:
{
"metrics-addr" : "0.0.0.0:9323",
"experimental" : true
}
Restart docker with systemctl restart docker
Setup and populate data locations
We'll need several files to bind-mount into our containers, so create directories for them and get the latest copies:
mkdir -p /var/data/swarmprom/dockerd-exporter/
cd /var/data/swarmprom/dockerd-exporter/
wget https://raw.githubusercontent.com/stefanprodan/swarmprom/master/dockerd-exporter/Caddyfile
mkdir -p /var/data/swarmprom/prometheus/rules/
cd /var/data/swarmprom/prometheus/rules/
wget https://raw.githubusercontent.com/stefanprodan/swarmprom/master/prometheus/rules/swarm_task.rules.yml
wget https://raw.githubusercontent.com/stefanprodan/swarmprom/master/prometheus/rules/swarm_node.rules.yml
# Directories for holding runtime data
mkdir /var/data/runtime/swarmprom/grafana/
mkdir /var/data/runtime/swarmprom/alertmanager/
mkdir /var/data/runtime/prometheus
chown nobody:nogroup /var/data/runtime/prometheus
Prepare Grafana
Grafana will make all the data we collect from our swarm beautiful.
Create /var/data/swarmprom/grafana.env, and populate with the following variables
OAUTH2_PROXY_CLIENT_ID=
OAUTH2_PROXY_CLIENT_SECRET=
OAUTH2_PROXY_COOKIE_SECRET=
# Disable basic auth (it conflicts with oauth_proxy)
GF_AUTH_BASIC_ENABLED=false
# Set this to the real-world URL to your grafana install (else you get screwy CSS thanks to oauth_proxy)
GF_SERVER_ROOT_URL=https://grafana.example.com
GF_SERVER_DOMAIN=grafana.example.com
# Set your default admin/pass here
GF_SECURITY_ADMIN_USER=admin
GF_SECURITY_ADMIN_PASSWORD=ilovemybatmanunderpants
Setup Docker Swarm
Create a docker swarm config file in docker-compose syntax (v3), based on the original swarmprom docker-compose.yml file
???+ note "This example is 274 lines long. Click here to collapse it for better readability"
!!! tip
I share (_with my [patreon patrons](https://www.patreon.com/funkypenguin)_) a private "_premix_" git repository, which includes necessary docker-compose and env files for all published recipes. This means that patrons can launch any recipe with just a ```git pull``` and a ```docker stack deploy``` 👍
```
version: "3.3"
networks:
net:
driver: overlay
attachable: true
volumes:
prometheus: {}
grafana: {}
alertmanager: {}
configs:
dockerd_config:
file: /var/data/swarmprom/dockerd-exporter/Caddyfile
node_rules:
file: /var/data/swarmprom/prometheus/rules/swarm_node.rules.yml
task_rules:
file: /var/data/swarmprom/prometheus/rules/swarm_task.rules.yml
services:
dockerd-exporter:
image: stefanprodan/caddy
networks:
- internal
environment:
- DOCKER_GWBRIDGE_IP=172.18.0.1
configs:
- source: dockerd_config
target: /etc/caddy/Caddyfile
deploy:
mode: global
resources:
limits:
memory: 128M
reservations:
memory: 64M
cadvisor:
image: google/cadvisor
networks:
- internal
command: -logtostderr -docker_only
volumes:
- /var/run/docker.sock:/var/run/docker.sock:ro
- /:/rootfs:ro
- /var/run:/var/run
- /sys:/sys:ro
- /var/lib/docker/:/var/lib/docker:ro
deploy:
mode: global
resources:
limits:
memory: 128M
reservations:
memory: 64M
grafana:
image: stefanprodan/swarmprom-grafana:5.3.4
networks:
- internal
env_file: /var/data/config/swarmprom/grafana.env
environment:
- GF_USERS_ALLOW_SIGN_UP=false
- GF_SMTP_ENABLED=${GF_SMTP_ENABLED:-false}
- GF_SMTP_FROM_ADDRESS=${GF_SMTP_FROM_ADDRESS:-grafana@test.com}
- GF_SMTP_FROM_NAME=${GF_SMTP_FROM_NAME:-Grafana}
- GF_SMTP_HOST=${GF_SMTP_HOST:-smtp:25}
- GF_SMTP_USER=${GF_SMTP_USER}
- GF_SMTP_PASSWORD=${GF_SMTP_PASSWORD}
volumes:
- /var/data/runtime/swarmprom/grafana:/var/lib/grafana
deploy:
mode: replicated
replicas: 1
placement:
constraints:
- node.role == manager
resources:
limits:
memory: 128M
reservations:
memory: 64M
grafana-proxy:
image: a5huynh/oauth2_proxy
env_file : /var/data/config/swarmprom/grafana.env
networks:
- internal
- traefik_public
deploy:
labels:
- traefik.frontend.rule=Host:grafana.swarmprom.example.com
- traefik.docker.network=traefik_public
- traefik.port=4180
volumes:
- /var/data/config/swarmprom/authenticated-emails.txt:/authenticated-emails.txt
command: |
-cookie-secure=false
-upstream=http://grafana:3000
-redirect-url=https://grafana.swarmprom.example.com
-http-address=http://0.0.0.0:4180
-email-domain=example.com
-provider=github
-authenticated-emails-file=/authenticated-emails.txt
alertmanager:
image: stefanprodan/swarmprom-alertmanager:v0.14.0
networks:
- internal
environment:
- SLACK_URL=${SLACK_URL:-https://hooks.slack.com/services/TOKEN}
- SLACK_CHANNEL=${SLACK_CHANNEL:-general}
- SLACK_USER=${SLACK_USER:-alertmanager}
command:
- '--config.file=/etc/alertmanager/alertmanager.yml'
- '--storage.path=/alertmanager'
volumes:
- /var/data/runtime/swarmprom/alertmanager:/alertmanager
deploy:
mode: replicated
replicas: 1
placement:
constraints:
- node.role == manager
resources:
limits:
memory: 128M
reservations:
memory: 64M
alertmanager-proxy:
image: a5huynh/oauth2_proxy
env_file : /var/data/config/swarmprom/alertmanager.env
networks:
- internal
- traefik_public
deploy:
labels:
- traefik.frontend.rule=Host:alertmanager.swarmprom.example.com
- traefik.docker.network=traefik_public
- traefik.port=4180
volumes:
- /var/data/config/swarmprom/authenticated-emails.txt:/authenticated-emails.txt
command: |
-cookie-secure=false
-upstream=http://alertmanager:9093
-redirect-url=https://alertmanager.swarmprom.example.com
-http-address=http://0.0.0.0:4180
-email-domain=example.com
-provider=github
-authenticated-emails-file=/authenticated-emails.txt
unsee:
image: cloudflare/unsee:v0.8.0
networks:
- internal
environment:
- "ALERTMANAGER_URIS=default:http://alertmanager:9093"
deploy:
mode: replicated
replicas: 1
unsee-proxy:
image: a5huynh/oauth2_proxy
env_file : /var/data/config/swarmprom/unsee.env
networks:
- internal
- traefik_public
deploy:
labels:
- traefik.frontend.rule=Host:unsee.swarmprom.example.com
- traefik.docker.network=traefik_public
- traefik.port=4180
volumes:
- /var/data/config/swarmprom/authenticated-emails.txt:/authenticated-emails.txt
command: |
-cookie-secure=false
-upstream=http://unsee:8080
-redirect-url=https://unsee.swarmprom.example.com
-http-address=http://0.0.0.0:4180
-email-domain=example.com
-provider=github
-authenticated-emails-file=/authenticated-emails.txt
node-exporter:
image: stefanprodan/swarmprom-node-exporter:v0.16.0
networks:
- internal
environment:
- NODE_ID={{.Node.ID}}
volumes:
- /proc:/host/proc:ro
- /sys:/host/sys:ro
- /:/rootfs:ro
- /etc/hostname:/etc/nodename
command:
- '--path.sysfs=/host/sys'
- '--path.procfs=/host/proc'
- '--collector.textfile.directory=/etc/node-exporter/'
- '--collector.filesystem.ignored-mount-points=^/(sys|proc|dev|host|etc)($$|/)'
# no collectors are explicitely enabled here, because the defaults are just fine,
# see https://github.com/prometheus/node_exporter
# disable ipvs collector because it barfs the node-exporter logs full with errors on my centos 7 vm's
- '--no-collector.ipvs'
deploy:
mode: global
resources:
limits:
memory: 128M
reservations:
memory: 64M
prometheus:
image: stefanprodan/swarmprom-prometheus:v2.5.0
networks:
- internal
command:
- '--config.file=/etc/prometheus/prometheus.yml'
- '--web.console.libraries=/etc/prometheus/console_libraries'
- '--web.console.templates=/etc/prometheus/consoles'
- '--storage.tsdb.path=/prometheus'
- '--storage.tsdb.retention=24h'
volumes:
- /var/data/runtime/swarmprom/prometheus:/prometheus
configs:
- source: node_rules
target: /etc/prometheus/swarm_node.rules.yml
- source: task_rules
target: /etc/prometheus/swarm_task.rules.yml
deploy:
mode: replicated
replicas: 1
placement:
constraints:
- node.role == manager
resources:
limits:
memory: 2048M
reservations:
memory: 128M
prometheus-proxy:
image: a5huynh/oauth2_proxy
env_file : /var/data/config/swarmprom/prometheus.env
networks:
- internal
- traefik_public
deploy:
labels:
- traefik.frontend.rule=Host:prometheus.swarmprom.example.com
- traefik.docker.network=traefik_public
- traefik.port=4180
volumes:
- /var/data/config/swarmprom/authenticated-emails.txt:/authenticated-emails.txt
command: |
-cookie-secure=false
-upstream=http://prometheus:9090
-redirect-url=https://prometheus.swarmprom.example.com
-http-address=http://0.0.0.0:4180
-email-domain=example.com
-provider=github
-authenticated-emails-file=/authenticated-emails.txt
networks:
traefik_public:
external: true
internal:
driver: overlay
ipam:
config:
- subnet: 172.16.29.0/24
```
!!! note
Setup unique static subnets for every stack you deploy. This avoids IP/gateway conflicts which can otherwise occur when you're creating/removing stacks a lot. See [my list](/reference/networks/) here.
Serving
Launch Swarmprom stack
Launch the Swarm stack by running docker stack deploy swarmprom -c <path -to-docker-compose.yml>
Log into your new grafana instance, check out your beautiful graphs. Move onto drooling over Prometheus, AlertManager, and Unsee.
Chef's Notes 📓
- Pay close attention to the
grafana.envconfig. If you encounter errors aboutbasic auth failed, or failed CSS, it's likely due to misconfiguration of one of the grafana environment variables.
